Die Industrial Data Platform (IDP) von CANCOM Austria ist eine zentrale Datenplattform, die speziell entwickelt wurde, um Effizienz und Transparenz in industriellen Produktionsumgebungen zu steigern. Sie löst Herausforderungen wie isolierte Datensilos, heterogene IT- und OT-Strukturen und fehlende Konnektivität.
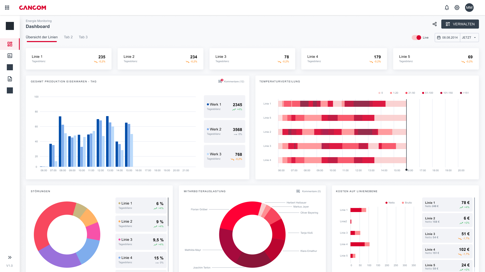
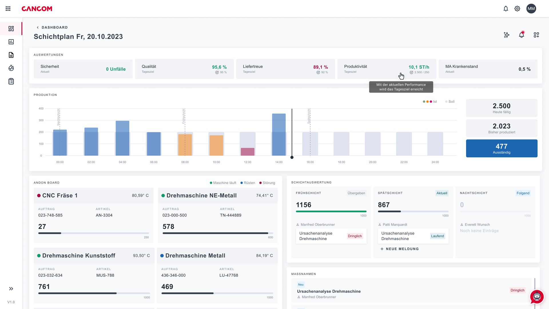
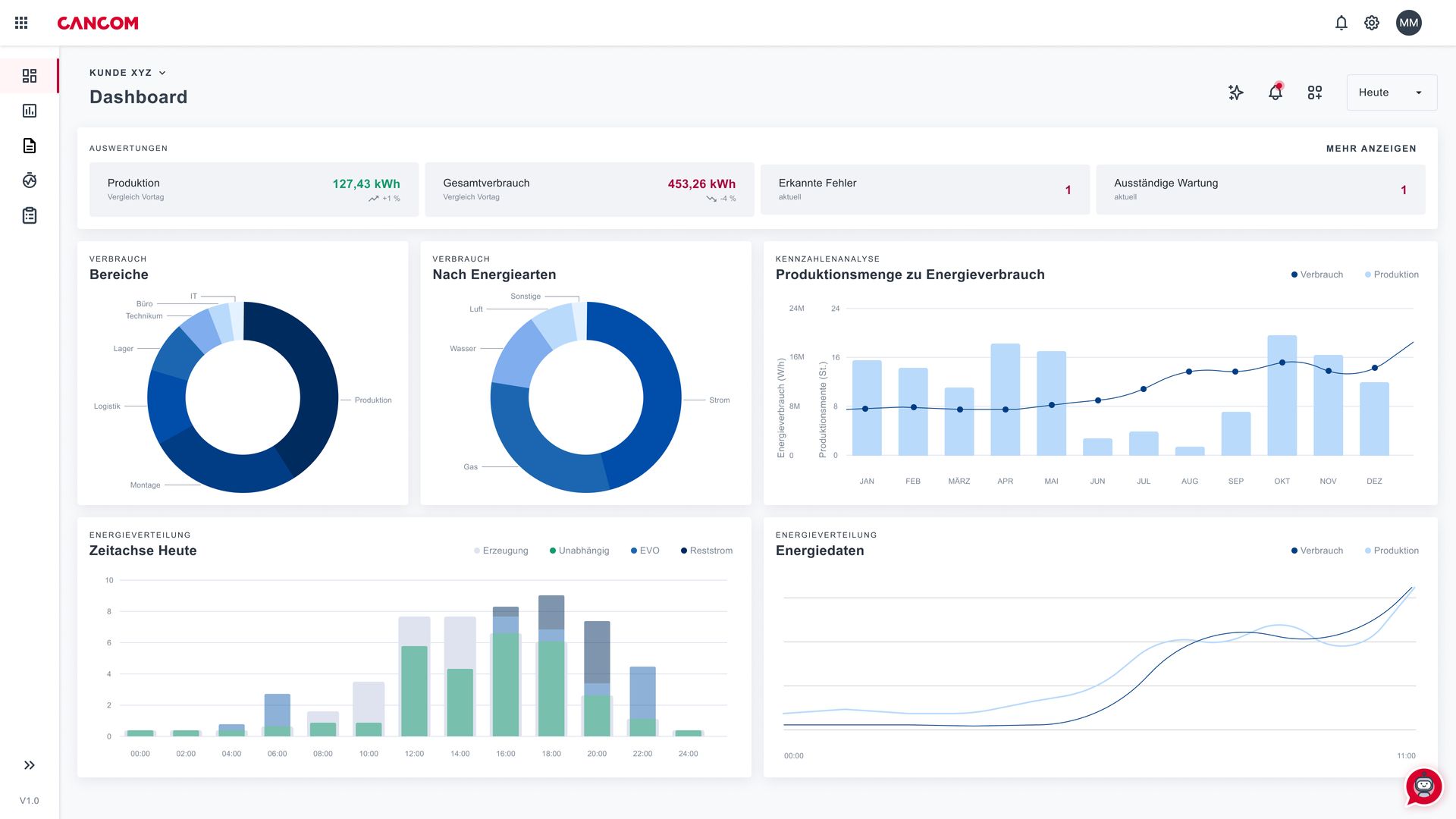
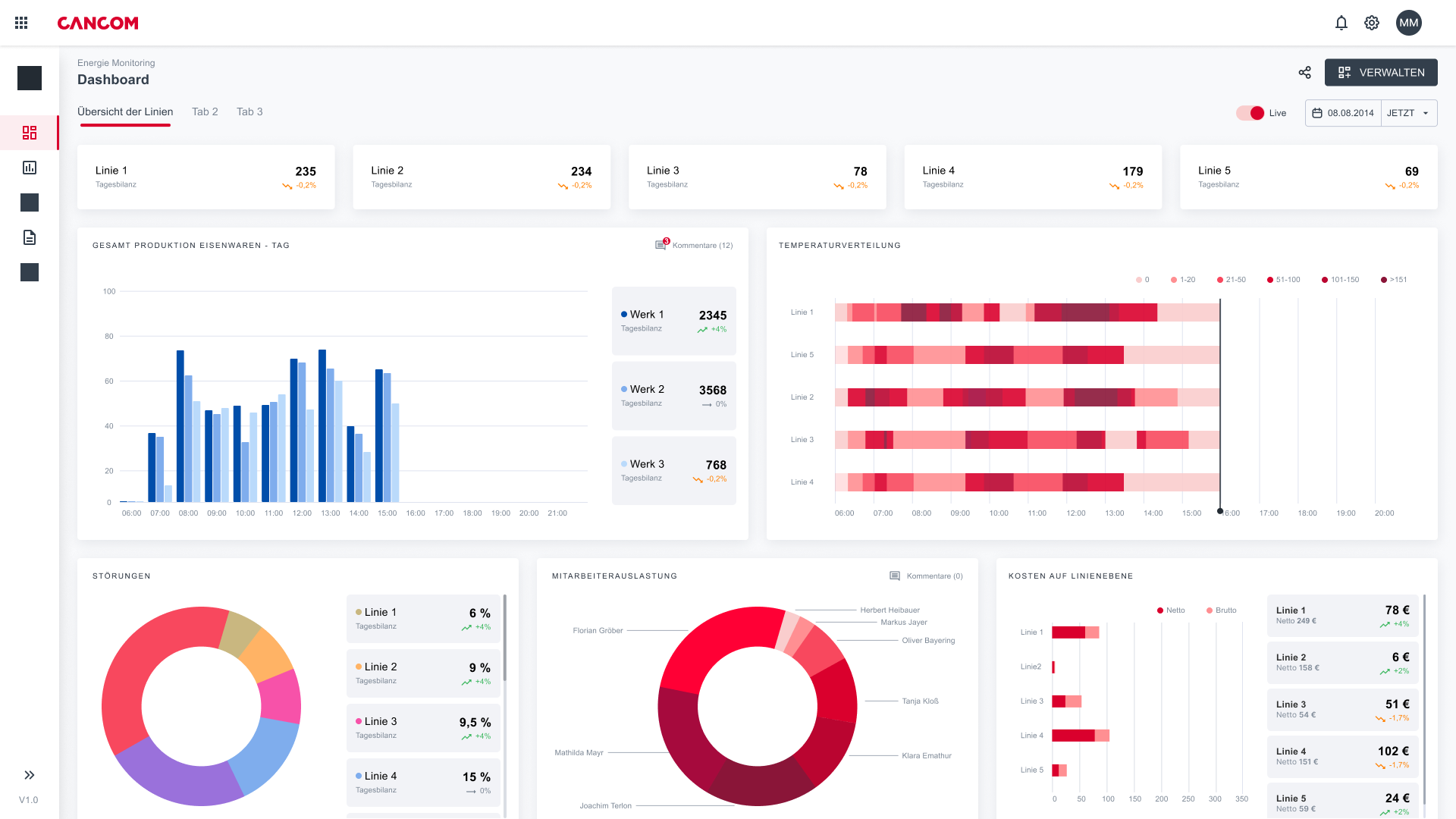
Als zentraler Data Hub konsolidiert die Plattform Maschinendaten, Messwerte und weitere Sensor-Daten aus unterschiedlichen Quellen. So entsteht eine vernetzte Datenbasis für Integration, Analyse und Nutzung über verschiedene Maschinen und Anlagen hinweg. Sie ermöglicht datengetriebene Optimierung, Machine Learning (ML) und Industrial AutoML, unterstützt Anomalieerkennung, Predictive Maintenance, reduziert Stillstand und ungeplante Ausfallzeiten und schafft die Grundlage für neue, datenbasierte Geschäftsmodelle.
Die IDP dient zudem als leistungsfähige Schnittstelle für heterogene Systeme und erleichtert die Erstellung individueller Reports sowie die Automatisierung von Produktionsabläufen. Mit Echtzeitdaten unterstützt sie die KI-Transformation, ermöglicht datengetriebene Entscheidungen und optimiert Produktqualität, Maschinen- und Anlagenleistung. Auch Unternehmen ohne tiefgehende Vorkenntnisse in Data Science können ML-Modelle trainieren, Anomalien erkennen und neue Anwendungsfälle erschließen – für zusätzlichen Mehrwert und langfristigen Geschäftserfolg.
Mit der IDP von CANCOM Austria schaffen Unternehmen eine zukunftssichere Dateninfrastruktur, die IoT-Sensoren, Maschinen- und Produktionsdaten intelligent verbindet, Ausfallzeiten reduziert und data enablement für innovative Industrie 4.0-Anwendungen ermöglicht.
.png)













